
随着环保要求的日益严格,半干法脱硫系统在工业烟气脱硫领域得到了广泛应用。本文将详细介绍半干法脱硫系统的安装方案,以帮助读者更好地了解这一环保技术。

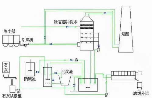
半干法脱硫技术是一种烟气脱硫技术,通过将脱硫剂与烟气混合,使脱硫剂与烟气中的二氧化硫发生化学反应,从而实现脱硫的目的。半干法脱硫系统主要由脱硫塔、喷淋装置、脱硫剂储存及输送系统、控制系统等组成。

1. 现场勘察:在安装前,需对现场进行勘察,了解现场环境、设备布局、管道走向等情况,确保安装方案的可行性。
2. 设备检查:对脱硫塔、喷淋装置、脱硫剂储存及输送系统等设备进行检查,确保设备完好无损。
3. 工程图纸:熟悉工程图纸,了解设备安装位置、管道走向、控制系统等细节。
4. 安装人员:组织安装人员,进行技术培训和安全教育,确保安装过程顺利进行。

1. 脱硫塔安装:首先,将脱硫塔吊装至预定位置,确保脱硫塔水平、垂直度符合要求。然后,连接脱硫塔进出口管道,检查管道连接是否牢固。
2. 喷淋装置安装:将喷淋装置安装在脱硫塔内部,确保喷淋装置与脱硫塔壁之间的距离符合设计要求。连接喷淋装置进出口管道,检查管道连接是否牢固。
3. 脱硫剂储存及输送系统安装:将脱硫剂储存罐安装在脱硫塔附近,连接储存罐进出口管道。安装脱硫剂输送泵,确保输送泵运行正常。
4. 控制系统安装:将控制系统安装在操作室,连接控制系统与脱硫塔、喷淋装置、脱硫剂储存及输送系统等设备。调试控制系统,确保控制系统运行稳定。

1. 确保设备安装位置准确,避免因安装误差导致设备运行不稳定。
2. 管道连接要牢固,防止因管道连接不牢固导致泄漏或损坏。
3. 控制系统调试要细致,确保控制系统运行稳定,满足脱硫效果。
4. 安装过程中,注意安全,遵守操作规程,防止发生安全事故。

1. 检查设备安装质量,确保设备安装符合设计要求。
2. 检查管道连接是否牢固,防止泄漏或损坏。
3. 检查控制系统运行情况,确保控制系统运行稳定。
4. 进行试运行,观察脱硫效果,确保脱硫系统运行正常。
半干法脱硫系统安装方案是确保脱硫效果的关键。通过以上步骤,可以确保半干法脱硫系统安装质量,为工业烟气脱硫提供有力保障。在安装过程中,要注重细节,确保安装质量,为我国环保事业贡献力量。